管理门户手册
管理门户手册
登录
登录
登录入口
系统部署完成后,运维人员可通过浏览器访问对应地址进入运维管理平台控制台:
运维管理平台地址:
https://<IP>:30443
在浏览器地址栏中输入上述地址,按回车键访问系统,进入登录页面。
登录信息说明
在登录页面,输入已分配的用户名和密码进行身份验证。系统默认管理员账户信息如下:
用户名:
admin初始密码:P@ssw0rd
⚠️ 安全提示:为保障账户安全,首次登录后请及时修改默认密码。
概览
切换语言
当前系统支持以下语言:
简体中文
English
Español
在系统界面中,用户可以通过以下方式切换显示语言:
点击右上角的"切换语言",展开下拉菜单。

在弹出的语言列表中,选择您希望使用的语言,例如“简体中文”或“English”。
默认语言为:简体中文

切换后系统将自动刷新界面并应用所选语言。
修改密码
为了保护您的账号安全,我们建议您定期更换密码,尤其是使用安全性高的密码。
点击页面右上角的用户名,展开下拉菜单。
点击“修改密码”选项,跳转至新页面进行密码修改


根据页面提示在输入旧密码,新密码,再次输入新密码后,点击下方 “完成” 即可完成密码修改
注意:新密码长度8-20个字符,必须包含大小写字母和数字,支持特殊字符(除空格)。修改密码后,请务必牢记新的密码,以免影响后续系统访问。运维管理平台的登录密码也将同步更新。
密码管理建议
建议定期更换密码,特别是在怀疑账户安全受到威胁时及时更新。
避免在多个平台使用相同密码,建议设置复杂且独特的密码以提升账户安全。
退出系统
在系统中,用户可通过以下步骤安全退出账户:
点击页面右上角的用户名,展开下拉菜单。
点击“退出系统”选项,用户将被安全地注销,返回登录页面。

用户将被安全地注销,返回登录页面。
注意:仅关闭浏览器窗口可能不会终止会话,建议使用上述方法正式退出系统,以防止他人未经授权访问您的账户,以免造成不必要的损失。
用户
租户管理
“租户管理”模块用于统一管理系统中的各个租户信息。管理员可在此创建、编辑、查看和删除租户账户,并为租户分配资源、配置权限与隔离策略,实现多租户环境下的统一调度与权限控制。
可通过右侧搜索框,按租户名称、状态或租户 ID 进行筛选查询。

添加租户
点击左上角的“添加租户”按钮,开始创建租户。

- 鉴权信息说明
| 配置项 | 示例值 | 说明 |
|---|---|---|
| 场景 | 迁移 | 选择该租户的使用场景:全部、迁移或容灾。 |
| 租户名 | test1 | 系统中用于标识租户的名称,应保持唯一性。 |
| 状态 | 启用 | 表示当前租户的使用状态,可设置为启用或禁用。 |
在填写完租户鉴权信息后,点击“确定”即可创建新租户。若需为该租户分配初始用户,可在下方点击“添加用户”按钮,完成用户绑定操作(可添加多个用户)。

- 添加用户说明
| 字段名称 | 示例/默认值 | 说明 |
|---|---|---|
| 用户名 | dame1 | 系统登录所使用的唯一用户名,不可重复。 |
| 密码 | xxxxxxxxxx | 设置用户初始登录密码,建议包含大小写字母和数字。 |
| 角色 | 平台管理员 | 分配用户在平台中的角色,不同角色对应不同权限范围。 |
| 用户昵称 | dame1 | 用户在系统中显示的名称,可为中文或英文,支持自定义。 |
| 用户邮箱 | xxx@163.com | 用于接收通知、验证码等系统信息,需填写有效邮箱地址。 |
| 通知语言 | 简体中文 | 控制用户接收系统通知(如告警、事件)的默认语言。 |
| 用户手机国家(区)码 | 中国 | 选择手机号码所属国家或地区 |
| 用户手机号 | 1766932xxxx | 用户手机号码,用于接收短信通知等服务。 |
| 状态 | 启用 | 设置该用户账户的启用状态,启用后可正常登录系统,禁用则无法访问。 |
完成租户信息配置后,点击页面右下角的“确定”按钮,系统将创建新租户并保存相关设置。
激活License
列表选择需要激活的租户后,点击页面左上角的“激活License”按钮,进入License激活流程。

根据实际使用需求,选择不同场景获取相应的注册码。

点击下方链接“点击申请”可在线申请激活码,或联系对应客户经理获取激活码。点击申请
在收到激活码后,请将其输入到指定输入框中,点击“激活”按钮以完成License激活。
更多操作
修改
点击“修改”,可对鉴权信息进行编辑操作

添加用户
点击“添加用户”按钮,可添加并绑定新用户至当前租户。

禁用
点击“禁用”按钮,可禁用处于启用状态的租户

启用
点击“启用”按钮,可激活处于禁用状态的租户

用户管理
“用户管理”模块用于统一管理系统中的所有用户账户,包括用户的编辑、状态控制及权限分配。通过该模块,管理员可实现对不同租户下用户的集中配置与精细化管理,保障系统的安全性与操作规范性。
可通过右侧搜索框,按角色类型、用户名、租户名称或租户 ID 进行筛选查询。

修改
列表选择需要操作的用户后,点击右上方“修改”,可修改用户部分鉴权信息

- 用户鉴权信息说明
| 字段名称 | 示例/默认值 | 说明 |
|---|---|---|
| 用户名 | dame1 | 用户登录HyperBDR/HyperMotion平台用户名,长度需为 2~60 个字符,仅支持字母、数字、下划线和点。 |
| 角色 | 平台管理员 | 分配用户在平台中的角色,不同角色对应不同权限范围。 |
| 用户昵称 | dame1 | 用户在系统中显示的名称,可为中文或英文,支持自定义。 |
| 用户邮箱 | xxx@163.com | 用于接收通知、验证码等系统信息,需填写有效邮箱地址。 |
| 通知语言 | 简体中文 | 控制用户接收系统通知(如告警、事件)的默认语言。 |
| 用户手机国家(区)码 | 中国 | 选择手机号码所属国家或地区 |
| 用户手机号 | 1766932xxxx | 用户手机号码,用于接收短信通知等服务。 |
| 状态 | 启用 | 设置该用户账户的启用状态,启用后可正常登录系统,禁用则无法访问。 |
完成用户信息修改后,点击页面右下角的“确定”按钮,保存相关设置。
更多操作
重置密码
点击“重置密码”按钮,可为该用户重新设置登录密码

启用
点击“启用”按钮,可激活处于禁用状态的用户

禁用
点击“禁用”按钮,可禁用处于启用状态的用户

删除
点击“删除”按钮,可移除该用户账户

AK/SK管理
“AK/SK 管理”模块用于为用户生成和管理访问密钥(Access Key / Secret Key),以支持系统接口的身份验证与安全访问。通过分配 AK/SK,系统可实现对 API 调用用户的身份识别和权限控制,是进行自动化对接、第三方系统集成的重要基础。
可通过右侧搜索框按照条件进行筛选查询。

创建AccesssKey
点击左上角的“创建AccesssKey”按钮,开始创建AccesssKey。

- 鉴权信息说明
| 配置项 | 示例值 | 说明 |
|---|---|---|
| 状态 | 启用 | 表示当前密钥的使用状态。启用表示可用于系统访问,禁用则暂不可用。 |
| 角色 | 平台对接 | 分配给密钥的角色,用于限定该 AK/SK 的权限范围。 |
| 描述 | 测试ak | 对该密钥的用途或背景的简要说明,便于识别和管理。 |
填写完所有配置信息后,点击“确定”完成密钥创建。Secret 值将在创建成功后立即显示,请务必妥善保存

更多操作
修改
列表选择需要操作的Ak后,点击“修改”,可修改部分鉴权信息

查看Secret
点击“查看Secret”后,可重新查看Secret 值

禁用
点击“禁用”按钮,可禁用处于启用状态的Ak

启用
点击“启用”按钮,可激活处于禁用状态的Ak

删除
点击“删除”按钮,可移除该Ak

单点登录配置
“单点登录配置”模块用于对接第三方身份认证系统,实现用户在多个系统间的统一身份认证与自动登录,提升系统集成效率与用户体验。

添加单点登录
点击左上角的“添加单点登录”按钮,开始添加单点登录。

- 鉴权信息说明
| 配置项 | 示例值 | 说明 |
|---|---|---|
| 配置信息 | 钉钉 | 当前支持钉钉、浙江农信、BinaryOwl三种 |
| 鉴权平台重定向地址 | https://example.com/callback | 第三方鉴权平台完成认证后,跳转回本系统的地址。必须为平台已备案的合法回调地址。 |
| 第三方鉴权平台OAuth2.0地址 | https://login.dingtalk.com/oauth | 系统跳转至钉钉进行 OAuth2.0 鉴权的入口地址。 |
| 退出登录后重新登录跳转地址 | https://example.com/login | 用户退出登录后重新访问系统时的默认跳转登录地址。通常为容灾/迁移平台登录页。 |
| App Key | 请填写 | 钉钉开放平台申请的 App Key,用于标识第三方应用身份。 |
| Agent ID | 请填写 | 钉钉应用对应的 Agent ID,用于指定接入的微应用标识。 |
| App Secret | 请填写 | 与 App Key 配套的密钥,用于签名与身份校验。请妥善保管,避免泄露。 |
| 启用状态 | 启用 / 禁用 | 控制当前单点登录配置是否生效。 |
注意:当选择浙江农信或BinaryOwl时则只需要填写APl Base URL和退出登录后重新登录跳转地址即可
更多操作
修改
列表选择需要操作的配置信息后,点击“修改”,可修改部分鉴权信息

启用
点击“启用”按钮,可激活处于禁用状态的单点登录配置

禁用
点击“禁用”按钮,可禁用处于启用状态的单点登录配置

删除
点击“删除”按钮,可移除该单点登录配置

授权管理
授权列表
“授权列表”模块用于集中展示系统中已有的授权记录,方便管理员统一查看、审计和管理资源访问权限。授权信息包括租户、授权范围及状态等,便于追踪权限分配情况,保障系统操作安全性与合规性。
在授权列表页面,点击左上角“导出”按钮,即可将当前授权信息以文件形式导出,用于本地存档或权限审计。

监控与报警管理
系统监控
“系统监控”模块通过图表实时展示平台各关键组件的运行状态与性能指标,帮助管理员全面掌握系统健康状况,及时发现潜在异常,确保平台稳定高效运行。
用户可点击左上角资源类型下拉列表,切换查看主机、RabbitMQ 等不同资源的监控信息。

主机
主机监控用于实时展示所选资源主机的资源使用情况,包括 CPU、内存、磁盘等关键性能指标,帮助管理员及时掌握系统负载状态。

- 相关监控项如下所示
| 监控项 | 说明 |
|---|---|
| 运行时间 | 当前系统或核心组件自启动以来的累计运行时长。 |
| CPU 核数 | 系统可用的物理/逻辑 CPU 核心数量。 |
| 总内存 | 系统检测到的可用物理内存总量。 |
| 网络(Bytes) | 网络接口的发送和接收数据总量,单位为字节。 |
| CPU 使用率 | 当前 CPU 使用百分比,反映系统负载情况。 |
| 内存信息 | 包括已用内存、可用内存、缓存等详细使用情况。 |
| 系统平均负载 | 显示系统在过去 1、5、15 分钟的平均进程负载,反映整体处理能力。 |
| 磁盘使用率 | 当前磁盘空间的使用情况,按挂载点统计,通常以百分比形式显示。 |
| 每秒磁盘读写容量 | 反映当前每秒写入和读取磁盘的数据量,单位为 MB/s 或 KB/s。 |
| 磁盘读写速率(IOPS) | 当前磁盘每秒进行的读写操作次数(I/O ops/sec),用于评估磁盘性能。 |
| 不健康容器数量统计 | 当前处于异常或非运行状态的容器数量,用于监控平台容器运行健康状况。 |
RabbitMQ
RabbitMQ 监控用于跟踪消息队列服务的RabbitMQ 名称、版本、队列消息数量等指标,确保平台任务调度与消息通信的稳定性。

- 相关监控项如下所示
| 字段名称 | 说明 |
|---|---|
| RabbitMQ 名称 | 显示当前监控的 RabbitMQ 节点名称及节点标识。 |
| RabbitMQ 版本 | 当前运行的 RabbitMQ 服务版本号。 |
| RabbitMQ 队列消息数量 | 当前节点中所有队列内累计的待处理消息数量,用于评估消息堆积情况。 |
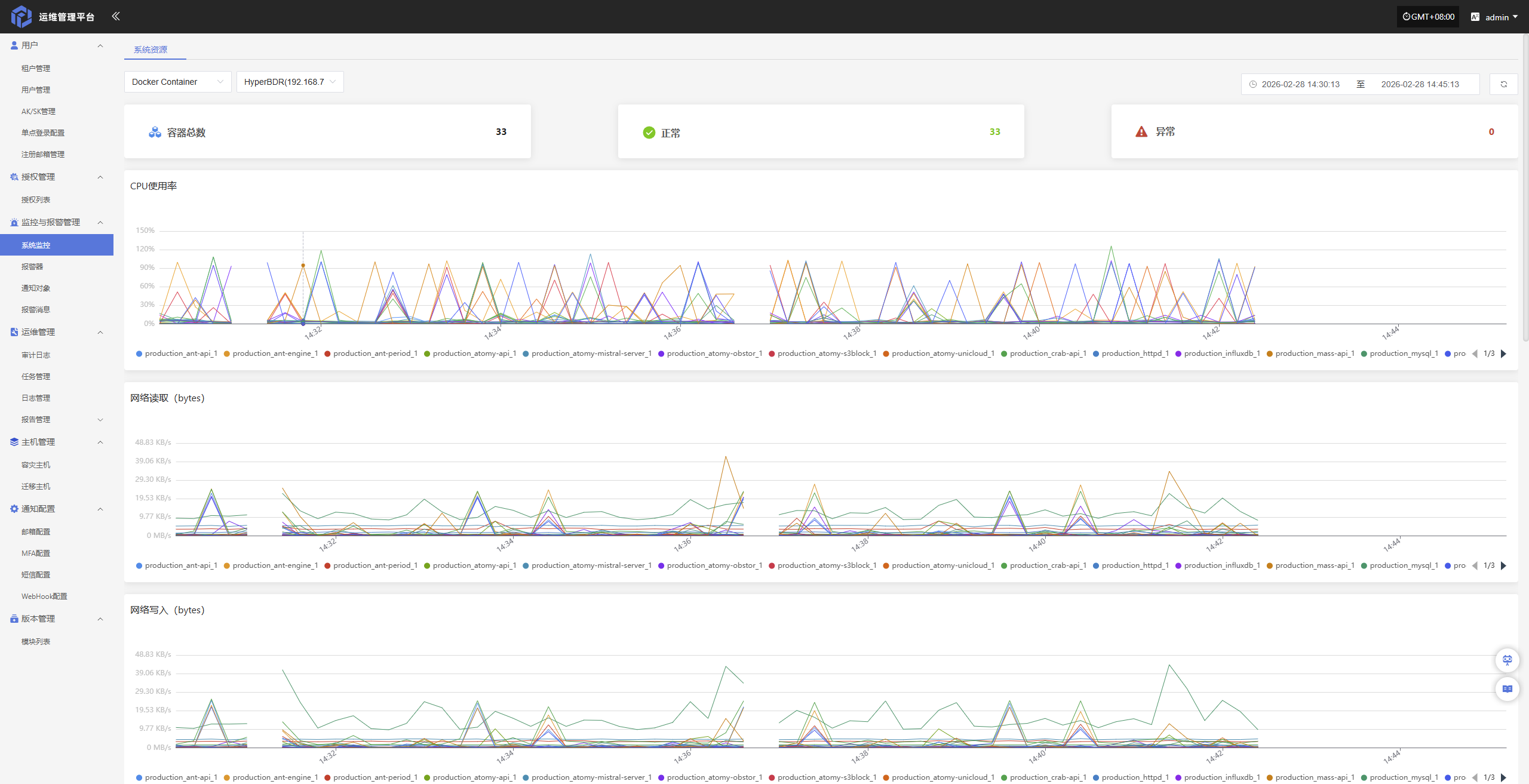
Docker Container
Docker Container 监控页面提供容器化生产环境的实时监控功能,帮助管理员全面掌握服务器集群的健康状况、资源利用率和网络流量情况,从而确保业务运行的稳定性和高效性。

- 相关监控项如下所示
| 监控项 | 说明 |
|---|---|
| 容器总数 | 当前系统中运行的容器实例总数量。 |
| 正常 | 当前状态正常、运行健康的容器数量。 |
| 异常 | 当前存在异常状态(如停止、故障、未响应等)的容器数量。 |
| CPU使用率 | 当前容器或系统整体 CPU 资源的使用百分比。 |
| 网络读取(bytes) | 单位时间内从网络接收的数据总量(字节)。 |
| 网络写入(bytes) | 单位时间内向网络发送的数据总量(字节)。 |
| 内存信息 | 当前内存使用情况,包括已用内存、可用内存等信息。 |
| 磁盘读取(iops) | 单位时间内磁盘读取操作次数(每秒 I/O 次数)。 |
| 磁盘写入(iops) | 单位时间内磁盘写入操作次数(每秒 I/O 次数)。 |
| 磁盘读取(bytes) | 单位时间内从磁盘读取的数据总量(字节)。 |
| 磁盘写入(bytes) | 单位时间内写入磁盘的数据总量(字节)。 |
MariaDB 数据库
MariaDB 数据库 监控提供数据库服务器的实时运行状态监测功能。通过对连接数、查询负载及系统缓存等核心指标的深度追踪,帮助管理员评估数据库性能,确保数据存取的稳定性与响应速度。

- 相关监控项如下所示
| 监控项 | 说明 |
|---|---|
| 连接监控 | 监控数据库当前连接数、活跃连接数及连接使用情况,用于判断连接资源是否充足或存在连接异常。 |
| 查询监控 | 监控数据库查询执行情况,包括查询次数、耗时及慢查询等,用于分析性能瓶颈。 |
| 缓存监控 | 监控数据库缓存使用情况,如缓存命中率、缓存占用情况等,用于评估缓存效率。 |
| 行锁监控 | 监控数据库行级锁的使用情况,包括锁等待、锁冲突等,用于排查并发和事务阻塞问题。 |
报警器
“报警器”模块用于集中管理系统中触发的各类告警事件。通过对异常行为、资源状态或系统故障的实时监测,报警器可在第一时间触发通知,帮助运维人员快速响应、定位并处理问题,从而保障平台的稳定运行。
资源报警器
为保障系统运行的稳定性与资源使用的可控性,已对 CPU、内存及磁盘等关键资源项设置了基础告警阈值。当资源使用率超过设定的预警值时,系统将自动触发告警通知,以便运维人员及时响应与处理,避免资源瓶颈对业务造成影响。
| 资源类型 | 告警指标 | 告警规则 | 告警级别 |
|---|---|---|---|
| 主机 | CPU 使用率 | ≥ 80%,持续 5 分钟 | 严重 |
| 主机 | 内存使用百分比 | ≥ 80%,持续 5 分钟 | 严重 |
| 主机 | 根磁盘已使用容量百分比 | ≥ 80%,持续 5 分钟 | 严重 |
| 主机 | 不健康容器数量统计 | ≥ 1 个,持续 5 分钟 | 严重 |
| RabbitMQ | 队列消息数量 | ≥ 10 个,持续 5 分钟 | 严重 |
创建报警器
配置示例:CPU 资源-告警配置
登录运维管理平台后,依次点击,监控与报警管理--报警器--资源报警器--创建报警器

- 配置信息说明
| 配置项 | 示例值 | 说明 |
|---|---|---|
| 报警器类型 | 资源报警器 | 指报警器所属类型。 |
| 报警器名称 | HyperBDR-host-CPU | 报警器的唯一标识名称,用于区分不同报警规则。 |
| 报警级别 | 紧急 | 报警触发后的告警等级,用于区分告警严重程度(如提示、严重、紧急等)。 |
| 启用状态 | 启用 | 表示该报警器当前是否生效,启用后按配置规则执行监控与告警。 |
| 资源类型 | 系统资源 | 指被监控资源的分类。 |
| 监控资源 | HyperBDR | 支持主机、RabbitMQ、MariaDB 数据库三种资源类型。管理员可根据实际运维需求,灵活切换资源类型并选择对应的监控目标。 |
| 报警条目 | CPU使用率 | 具体监控的指标项,如 CPU 使用率、内存使用率等。 |
| 报警触发规则 | > 80% 持续5分钟 | 定义报警触发条件,如指标超过指定阈值并持续一定时间后触发告警。 |
| 报警周期 | 5分钟 | 指监控指标的检测频率或统计周期。 |
| 通知对象 | 邮箱通知对象-test | 报警触发后接收通知的对象,可为邮箱、短信或其他通知组。 |
| 描述 | 这是用于CPU资源告警的配置示例 | 对该报警器用途或配置内容的补充说明。 |
根据实际情况填写对应级别名称,并根据上述表格明确监控范围

事件报警器
为保障系统运行的安全性与可观测性, 支持通过对租户用户权限、AK/SK 凭证安全以及告警策略变更等关键管理行为进行事件告警配置,构建从行为审计到异常响应的全面可观测体系,确保运维管理过程中的合规性与系统运行的持续稳定性。
| 监控资源 | 事件类型 | 事件结果 | 告警级别 |
|---|---|---|---|
| 事件 | 修改密码 | 成功 | 严重 |
| 事件 | 删除租户 | 成功 | 严重 |
| 事件 | 登录 | 失败 | 严重 |
创建报警器
配置示例:修改密码成功-告警配置
登录运维管理平台后,依次点击,监控与报警管理--报警器--事件报警器--创建报警器

- 配置信息说明
| 配置项 | 示例值 | 说明 |
|---|---|---|
| 报警器类型 | 事件报警器 | 指报警器所属类型。 |
| 报警器名称 | 修改密码 | 报警器的唯一标识名称,用于区分不同报警规则。 |
| 报警级别 | 严重 | 报警触发后的告警等级,用于区分告警严重程度(如提示、严重、紧急等)。 |
| 启用状态 | 启用 | 表示该报警器当前是否生效,启用后在满足条件时将触发告警。 |
| 事件类型 | 修改密码 | 指需要监控的具体事件类别,如登录、修改密码、权限变更等。 |
| 事件结果 | 成功 | 指事件触发的结果条件,如成功或失败,仅在满足该结果时触发告警。 |
| 通知对象 | 邮箱通知对象-test | 报警触发后接收通知的对象,可为邮箱、短信或其他通知组。 |
| 描述 | 这是用于CPU资源告警的配置示例 | 对该报警器用途或配置内容的补充说明。 |
根据实际情况选择填写对应监控事件类型

更多操作
修改
列表选择需要操作的报警器后,点击“修改”,可修改部分鉴权信息

启用
点击“启用”按钮,可激活处于禁用状态的报警器

禁用
点击“禁用”按钮,可禁用处于启用状态的报警器

移除
点击“移除”按钮,可移除该报警器

通知对象
“通知对象”模块用于定义接收告警通知或系统消息的目标用户。通过配置通知对象,管理员可以将告警信息、事件通知或其他重要信息推送至指定人员,确保及时响应和处理。

创建通知对象
点击左上角的“创建通知对象”按钮,开始创建通知对象。

- 鉴权信息说明
| 配置项 | 示例值 | 说明 |
|---|---|---|
| 通知对象名称 | 运营团队 | 配置通知的目标对象自定义名称,建议使用标识性字段便于管理。 |
| 描述 | 负责系统监控与维护 | 简要描述该通知对象的功能或职责,帮助理解其用途。 |
| 启用状态 | 启用 / 禁用 | 设置通知对象的状态,启用后该对象将接收相关通知,禁用后不接收任何通知。 |
| 报警器 | 选择报警器名称 | 选择该通知对象所关联的报警器,可在报警器创建点击查看 |
| 发送通道 | xxx@163.com | 设置该通知对象的发送方式,可选择邮件通知。若未配置发送通道,请点击链接查看配置点击查看 |
| 通知邮箱 | ops@example.com | 配置接收通知的邮箱地址,适用于通过邮件方式发送通知的对象,可配置多个 |
完成鉴权信息配置后,点击页面右下角的“确定”按钮,系统将创建通知对象并保存相关设置。
更多操作
修改
列表选择需要操作的通知对象后,点击“修改”,可修改部分鉴权信息

启用
点击“启用”按钮,可激活处于禁用状态的通知对象

禁用
点击“禁用”按钮,可禁用处于启用状态的通知对象

删除
点击“移除”按钮,可移除该通知对象

报警消息
“报警消息”模块用于集中展示由报警器触发的各类告警信息,帮助用户快速了解系统在运行过程中发生的异常事件。本模块仅承担告警结果的可视化展示功能,通过统一的告警消息视图,用户可以清晰查看告警的级别、来源、内容及处理状态,便于及时响应与后续审计。
在“报警消息”页面上方,支持根据资源类型、报警类型、处理状态等多维条件进行筛选,便于用户高效查找和管理告警记录。

选中对应的报警消息后,点击右上角“处理”按钮,可更改其处理状态,便于后续管理与追踪。

运维管理
审计日志
“审计日志”模块用于记录和展示平台上的所有重要操作行为,提供详细的操作历史记录。通过审计日志,管理员可以追踪系统使用情况、权限变更、用户行为等,保障系统操作的透明性和安全性,便于事后审查、故障排查及合规性审计。
页面上方,支持根据场景、资源类型、租户等多维条件进行筛选,便于用户高效查找和管理告警记录。

在审计日志列表中,点击任意一条日志的“操作描述”字段,即可查看该操作的详细内容,包括具体变更项与执行参数。

任务管理
“任务管理”模块用于集中展示平台中各类任务的执行记录与状态详情,帮助用户了解任务的执行过程、耗时及执行人信息。用户可通过点击任务记录查看完整的执行详情,用于问题排查和结果确认。
页面上方,支持根据场景、资源类型、租户等多维条件进行筛选,便于用户高效查找和管理告警记录。

用户可在任务管理列表中,点击操作结果字段中的“点击查看详情”链接,查看该任务对应的完整执行日志,便于问题排查与结果确认。

日志管理
“日志管理”模块用于查看和管理平台中主机的日志信息,支持按主机类型(如源端同步代理、Linux 主机、Windows 主机)进行分类展示。用户可通过筛选功能快速定位目标主机,并查看其日志状态、下载日志文件或查看日志详情,便于问题排查与系统审计。

为便于查看不同主机或组件的日志信息,页面上方提供“控制台”、“源端同步代理主机”等类型标签,点击即可切换日志列表内容。

日志下载
点击“> 点击查看详情”可进入日志详情页面,查看对应主机的详细日志列表,系统将按时间顺序展示各类日志文件,支持下载操作。

在日志详情页面,点击对应日志条目的“下载”按钮,即可将该日志文件下载到本地设备,便于离线查看与问题排查。
注意事项: 日志文件需在收集完成后方可查看或下载。如当前主机未执行日志收集,请先进行收集操作。 点击查看指南

用户主机
容灾用户主机
“容灾用户主机”模块用于展示各租户的容灾主机资源。用户可通过选择不同租户,查看其对应的主机信息,便于统一管理与状态监控。

用户可点击页面右上角租户名称右侧的下拉列表,选择不同租户以查看其对应的容灾主机信息。

在主机列表中点击主机名称,可跳转至该主机的详情页,查看包括基本信息、运行状态、资源分配等在内的详细数据。
迁移用户主机
“迁移用户主机”模块用于展示各租户的迁移主机资源。用户可通过选择不同租户,查看其对应的主机信息,便于统一管理与状态监控。

用户可点击页面右上角租户名称右侧的下拉列表,选择不同租户以查看其对应的迁移主机信息。

在主机列表中点击主机名称,可跳转至该主机的详情页,查看包括基本信息、运行状态、资源分配等在内的详细数据。
通知配置
邮箱配置
“邮箱配置”模块用于设置系统邮件通知相关参数。通过配置SMTP服务器地址、端口号、发件人邮箱及认证信息,系统可实现告警通知、任务状态、系统事件等信息的邮件推送功能,确保通知的及时性与可靠性,帮助用户实时掌握系统运行状态。
在左侧导航栏中点击 “通知配置”,然后选择 “邮箱配置” 进入邮箱通知设置页面。

邮箱配置
点击左上角的“邮箱配置”按钮,开始设置邮箱鉴权信息。

- 鉴权信息说明
| 配置项 | 示例值 | 说明 |
|---|---|---|
| 邮箱标题前缀 | HyperBDR | 邮件标题前缀是指在邮件的标题前面添加的一些短语或标识符,可以帮助收件人更有效地管理和分类他们的邮件,尤其是在收件箱中邮件数量众多的情况下。 |
| SMTP 发件箱 | no-reply@oneprocloud.com | 发件人邮箱地址,系统将通过该地址发送通知邮件。 |
| SMTP 用户名 | no-reply@oneprocloud.com | 用于SMTP身份验证的用户名,通常与发件邮箱地址一致。 |
| SMTP 密码 | ******** | SMTP服务器认证所需的密码,部分邮箱可能要求填写授权码(需在邮箱服务端获取)。 |
| SMTP 服务器 | smtp.qq.com | 邮件服务提供商的SMTP服务器地址,如使用QQ邮箱则为 smtp.qq.com,使用企业邮箱则需填写对应SMTP地址。 |
| SMTP 端口 | 465 | 用于SMTP通信的端口号。常见端口包括25(非加密)、465(SSL)、587(TLS)。 |
| SMTP SSL | 启用 | 是否启用SSL加密传输。启用后邮件将通过SSL方式发送,提升传输安全性。 |
| SMTP TLS | 不启用 | 是否启用TLS加密传输,部分SMTP服务需启用该项。 |
| 启用状态 | 启用 | 是否启用当前邮箱配置。启用后,系统将使用此配置发送通知邮件;如关闭,则不会通过邮箱发送通知。 |
鉴权信息填写完成后,可点击下方的“发送测试邮件”按钮,验证邮件发送是否正常。测试通过后,点击页面右下角的“保存”按钮,完成邮箱配置。
注意: 点击“取消”后,所有未保存的邮箱鉴权配置信息将被清空,请确保在离开页面前已完成“保存”操作。
更多操作
修改
点击“修改”,可对鉴权信息进行编辑操作

MFA配置
“MFA配置”模块用于启用并管理多因素认证(Multi-Factor Authentication),增强系统账户的安全性。通过配置MFA,用户在登录系统时除输入用户名和密码外,还需输入动态验证码,有效防止账户被盗用或恶意访问。
开启MFA后,可以加强登录时的身份验证,更有效地保护您的账号安全。通过邮箱接收验证消息,需在用户管理中绑定用户邮箱。
注意: 启用 MFA 后,请确保用户已正确绑定对应邮箱,否则将无法正常登录系统。
在左侧导航栏中点击 “通知配置”,然后选择 “MFA配置” 进入MFA设置页面。

- 配置说明
| 配置项 | 示例值 | 说明 |
|---|---|---|
| 启用状态 | 是 / 否 | 通过页面按钮选择是否启用多因素认证功能。启用后,用户登录需通过邮箱验证码完成身份验证。 |
| 启用类型 | MFA邮箱 | 当前支持的验证类型。系统目前支持通过邮箱方式进行 MFA 验证。 |
| 发送通道 | 163**@163.com | 指定用于发送验证码的邮箱账号。若未找到可用通道,请前往“邮箱配置”模块中添加并启用发件邮箱。 |
在完成所有配置项填写后,点击页面右下角的“确定”按钮,保存当前 MFA 设置状态。
短信配置
“短信配置”模块用于设置系统短信通知的发送通道。通过对接短信服务商平台并配置相应的访问密钥、签名、模板等信息,系统可实现包括登录验证、告警通知、任务状态等在内的短信推送功能。该功能有助于用户在第一时间获取关键系统事件,提升系统的响应效率和安全性。
在左侧导航栏中点击“通知配置”,然后选择“短信配置”进入短信通知设置页面。

修改
点击又上角的“修改”按钮,开始设置短信鉴权信息。

- 配置信息说明
| 配置项 | 示例值 | 说明 |
|---|---|---|
| 短信服务商 | 阿里云 | 选择系统接入的短信服务提供商。需确保在该服务商平台开通短信服务并获得相关凭据。 |
| 接入地址 | https://dysmsapi.aliyuncs.com | 服务商提供的短信 API 接入地址,不同服务商地址可能不同。 |
| Access Key | AKIDEXAMPL************* | 用于身份认证的访问密钥(Access Key ID),由短信服务商提供。 |
| Secret Key | wJalrXUtnFE************** | 与 Access Key 配套使用的密钥,用于安全验证,请妥善保管。 |
| 短信签名 | OnePro | 已在短信服务平台备案的签名,用于短信发送时展示在短信内容前。 |
| 启用状态 | 启用 / 关闭 | 是否启用当前短信配置。启用后系统将通过该配置发送短信通知,关闭则不发送。 |
鉴权信息填写完成后,可点击下方的“发送测试短信”按钮,验证短信发送是否正常。测试通过后,点击页面右下角的“保存”按钮,完成短信配置。
注意: 点击“取消”后,所有未保存的短信鉴权配置信息将被清空,请确保在离开页面前已完成“保存”操作。
短信模板
用于配置系统在发送通知短信时所使用的内容模板。每条短信模板包含模板编号、内容格式及变量参数,用于统一短信通知格式,提升信息表达的一致性和可识别性。短信模板需在短信服务商平台预先创建并审核通过,方可在系统中使用。
修改/删除
在模板列表页面,点击对应模板右侧的“修改”或“删除”按钮,可对短信模板进行编辑或移除操作。

添加模板
当默认短信模板无法满足当前业务需求时,您可以点击页面上的“添加模板”按钮,自定义并添加新的短信模板以适配不同场景。

WebHook
"WebHook"用于实现系统事件的实时通知和数据推送。当指定事件发生时,系统会向预配置的 URL 发送 HTTP 请求,将事件信息推送到第三方服务或自定义应用,实现系统与外部平台的联动与自动化通知。
在左侧导航栏中点击“通知配置”,然后选择“WebHook”进入WebHook通知设置页面。

添加WebHook
点击左上角的“添加WebHook”按钮,开始设置WebHook鉴权信息。

- 鉴权信息说明
| 配置项 | 示例值 | 说明 |
|---|---|---|
| 类型 | 事件 / 告警 | Webhook 的类别,区分不同的推送用途,如系统事件或告警通知。 |
| 名称 | test | 用于标识该 Webhook 配置的名称,便于管理和区分。 |
| URL | https://example.com/webhook | 接收事件推送的目标地址,系统会向此 URL 发送 HTTP 请求。 |
| 报警消息语言 | 简体中文 | 推送消息的语言,可根据用户需求选择对应语言版本。 |
| 鉴权方式 | 不鉴权 | 选择 Webhook 请求的鉴权方式。 |
| 启用状态 | 启用 / 禁用 | 是否启用该配置,启用后系统会按设定事件类型推送通知。 |
| 事件类型 | 主机失联 | 触发 Webhook 推送的具体事件类型,如主机失联、主机恢复超时等,可多选。 |
鉴权信息填写完成后,可点击下方的“发送测试”按钮,验证WebHook服务发送是否正常。测试通过后,点击页面右下角的“保存”按钮,完成WebHook配置。
注意: 点击“取消”后,所有未保存的WebHook鉴权配置信息将被清空,请确保在离开页面前已完成“保存”操作。
更多操作
修改
点击“修改”,可对鉴权信息进行编辑操作

启用
点击“启用”按钮,可激活处于禁用状态的 Webhook

禁用
点击“禁用”按钮,可禁用处于启用状态的 Webhook

发送
点击“发送”按钮,系统将向配置的目标地址发送测试消息,用于验证 Webhook 设置是否正确

删除
点击“删除”按钮,即可删除选中的配置项,操作不可恢复,请谨慎确认

版本管理
模块列表
“模块列表”用于展示当前系统中已纳入版本管理的各个功能模块。用户可在此查看模块的基本信息、当前版本状态,便于快速定位和管理模块的更新情况。该列表为版本控制、回滚和变更审核提供了基础支持,是实现系统持续优化和稳定运行的重要工具。

在页面左上角点击 “导出” ,即可生成并下载当前模块的版本信息。